



換熱站控制系統概況
禾邦自動化技術有限公司研制的換熱站節能控制系統充分滿足各種不同負荷換熱站的控制要求,做到無人值守、安全可靠、經濟節能。
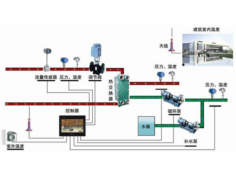
換熱站作為集中供熱系統的中間環節,將熱源交換后由二次管網送至用戶。換熱系統運行安全穩定直接體現著供熱質量,對換熱站二次供水溫度的有效控制,以減少一次網的熱量損耗是供熱系統節能的關鍵。
1、智能無人值守換熱站制系統功能
無人值守換熱站監控系統可對熱網的溫度、壓力、流量、開關量等進行信號采集、控制、遠傳,實時監控一次網、二次網溫度、壓力、流量,循環泵、補水泵運行狀態,及水箱液位各個參數狀態,進而對換熱過程進行有效地監測和控制。在換熱期間可按室外溫度調節二次網供水溫度(可手動、自動切換),達到按需供熱,實現氣候補償節能控制,也可以進行分時分區節能控制,實現全網熱量平衡及節約能源
具有手動、自動、遠動功能,還具有就地控制、顯示和遠傳功能,能與中央控制室聯網。控制系統具有如下功能:
1)圖像顯示:配置昆侖通泰漢化人機界面彩色觸摸屏面板,以便現場對各參數進行監視、修改、功能切換及控制。彩色觸摸屏要大于為10英寸,分辯率要為800×480。彩色觸摸屏人機界面應具有換熱系統圖;監測要求的各網參數及設備工作狀態;可對各控制參數進行設定和修改;可設定不同級別的管理權限;可通過軟按鈕對水泵、電動閥進行手動、自動等運行控制;具有關鍵參數的運行曲線;具有各報警事件的實時、歷史記錄等。
2)運行參數顯示:室外溫度、濕度,管道壓力;瞬時及累計流量、熱量;電動閥開度、室內溫度、濕度、壓力、流量,循環泵和補水泵頻率和狀態,電源狀態等能夠就地顯示,能夠顯示運行指標。
3)歷史及曲線查詢:室外溫度、一次及二次供回水溫度、一次及二次供回水壓力、運行頻率、電流。
4)故障報警:具有壓力超高超低、溫度超高超低、水泵故障、變頻故障、電動調節閥故障報警,且能修改溫度、壓力、液位報警值,報警內容能顯示到屏上并能聲光及電鈴報警。
5)參數設置:用戶能隨時修改壓差、電動調節閥開度、報警限值、溫度控制曲線、壓力。
軟件開發角度保護山東PLC變頻控制柜的內部系統
大家都知道,PLC控制系統對于 山東PLC變頻控制柜 來說是很重要的,PLC控制柜的功能的實現也依靠內部系統來發揮作用,所以保護好PLC控制系統就顯得相當重要,下面PLC控制柜廠家從軟件開
TIME:2024-11-20