為了能更好的供熱,一般會使用到換熱站自控系統,但是這一系統的結構比較復雜,如果是不了解的用戶,可能并不能熟練的掌握運用。為了方便大家使用,下面禾邦就為大家介紹下,這一系統的基本組成等內容。

一、定義
換熱站以供熱的形式分為直供站和間供站,前者是電廠的直供站,溫度高,難以控制,浪費熱能。是原發電廠廢熱福利加熱產品。后來開始收費,才有熱力公司。隨著商品經濟的發展,熱量被商品化,熱量公司開始提高供熱質量,有供應所。這是集中供熱。鍋爐供熱,省掉電廠環節,效率低,污染大。集中供熱是發展方向,間供站為主。
二、換熱站自控系統的構成與工藝流程圖
換熱站控制系統由以下3部分組成:
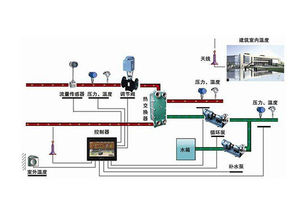
1、測量儀表及變送器。為了測量換熱站的運轉參數和室內外溫度,主要包括二次供水溫度、室內外溫度、二次側供水流量、一次壓力等測量傳感器。
2、執行機構。對換熱站運轉的各個調節機構進行電動調節,主要由變頻器和泵電動機構成。
3、PLC和工控機。換熱站的自動控制和運行參數用于監控、記錄、統計、報警和報表打印。
換熱站與熱用戶的連接方式為間接連接方式,即一次供水與二次供水分開,如圖所示:
4、換熱器是換熱站結構中重要的部分,它是連接二次管網和二次管網的中間部分,其主要功能是將一次管網的蒸汽和循環水混合,加熱循環水供用戶使用。

換熱站種類很多,換熱器按照傳遞原理可以分為一下幾種形式:
1、直接接觸式換熱器:利用冷熱流體直接接觸,彼此混合進行換熱的換熱器。這種換熱器具有傳熱效率高、單位體積傳熱面積大、設備結構簡單、價格低等優點。
2、蓄熱式換熱器:通過固體蓄熱器與熱流體和冷流體之間的交換接觸,從熱流體到冷流體的換熱。這類換熱器具有結構緊湊價格便宜、單位體積面積大的優點。適合于汽一汽熱交換的場所。
3、間壁式熱交換器:利用間壁隔離進行熱交換的冷熱兩種流體,相互不接觸,熱量從熱流體通過間壁傳遞到冷熱流體的熱交換器。間壁式換熱器是工業生產中應用廣泛的換熱器。
4、中間載熱體式換熱器:把兩個間壁式換熱器由在其中循環的載熱體連接起來的換熱器。工業中常見的是管殼式換熱器、板式換熱器及其他緊湊、新型換熱器。
換熱站自控系統比較復雜,因此,為了能更好的供熱,方便使用,希望相關人員要充分掌握操作的技巧和方法,在熟練了解這一系統后展開運用,以便工業生產。如果您想要了解更多資訊,歡迎繼續關注我們的網站。
軟件開發角度保護山東PLC變頻控制柜的內部系統
大家都知道,PLC控制系統對于 山東PLC變頻控制柜 來說是很重要的,PLC控制柜的功能的實現也依靠內部系統來發揮作用,所以保護好PLC控制系統就顯得相當重要,下面PLC控制柜廠家從軟件開
TIME:2024-11-20
濟南禾邦
統一客戶咨詢電話
156-1012-7579
官方網址:http://www.5273go.com/
聯系地址:濟南市歷城區張馬屯小學南200米